x
    Our new chapter begins now at polestaranalytics.com | Data to outcomes, Simplified!!

    Modern Platform-Led Approach to Dynamic Incentive Compensation Management

    • LinkedIn
    • Twitter
    • Copy
    • |
    • Shares 5
    • Reads 2976
    Author
    • Bhaskar PathakData Whisperer
      Listening to the silent stories that data has to tell.
    Published: 01-October-2024
    Featured
    • Anaplan
    • Data Management
    • EPM

    Editor’s Note- Incentive Compensation is a powerful tool to motivate your employees. However, creating a robust and fair plan is no small feat- especially as businesses grow and evolve. This blog will take you through the traits and ways to build modern incentive compensation management platforms . These platforms can tackle various challenges and offer tools to build a customizable, data-driven, and personalized sales incentive plan.

    How Incentive Compensation Drives Employee Engagement

    Employees are a key asset for any organization and keeping them motivated can play an important role in driving your organizational growth. And what could be a better motivator for an employee than an incentive compensation?

    A study by the Incentive Research Foundation found that a well-crafted incentive compensation management plan can increase performance by as much as 44 percent!! With a well-defined incentive compensation plan, employees feel that their efforts are being recognized and rewarded. Whether it’s in the form of cold, hard cash, stock options that grow with the organization, or sweet perks, these reward plans have a direct impact on how employees feel about their work.

    That’s why it is essential to design a fair, balanced, and accurate plan. However, as the organization grows, keeping track of who deserves what, managing transparency, and defining accountability can become tricky.

    Let me break it down with an example. Suppose a small organization wants to promote a low-selling product. Setting a sales incentive for a particular product to 100% compared to others with a 50% incentive will get your sales team excited to promote the higher incentive product, increasing its chances of sales. Initially, tracking all this can be easily done using traditional methods like spreadsheets, through an in-house platform, or the CRM software.

    But as your organization expands, so does the complexity, like the number of products, different markets it serves, different departments, etc. Managing these complexities using traditional methods starts to feel like a losing battle.

    Unsure, read in detail about the importance of dedicated Incentive Compensation management platform-
    ICM: Driving Sales Performance

    But why does it get so complicated?

    Challenges that cloud the traditional incentive planning process

    a. Disconnect between quotas and company goals- Transparency is difficult to achieve in large organizations. Without it, sales employee feels a disconnect between their set quotas and broader company goals. Moreover, a lack of transparency in the compensation structure can lead to misunderstanding and conflicts, especially in a unified compensation planning environment.

    b. Increased Operational Risks- Relying on manual processes or outdated platforms can result in errors, delays, and disputes in your compensation process. And without setting & managing accountability, these hiccups can tank employee trust in the system.

    c. Data Management Across Disparate Systems- Departmental-level data silos can be difficult to integrate. This fragmentation can make it difficult to derive trustable insight creating inefficiencies and inaccuracies, which can make your compensation calculations a nightmare.

    d. Time-Consuming Calculation Processes- Traditional methods are clunky and slow and can only be used for batch processing. Add in the complexity of pulling data from multiple data sources, you end up with a process that is complex and far from efficient.

    e. Aligning multiple incentive compensation- With multiple incentive compensation plans designed for various departments and goals, it becomes difficult to grasp how they interact with each other. And more importantly, how they together impact the broader organizational goal and financial health.

    f. Need for Customization and Personalization- As the trend shifts towards customization and personalization, tailoring a compensation plan without the full view of company-wide data and analytics can become challenging.

    So, how can anyone build an incentive compensation plan while dealing with these challenges?

    Your answer- Incentive compensation platform. They tackle these challenges and provide multiple benefits to make your planning seamless. Let’s dive into what these platforms can do for you.

    How does the Incentive compensation management platforms work

    a. Manage Incentive compensation across your organization-

    • These platforms help construct and oversee all elements of your incentive compensation management including thresholds, accelerators, splits, and tiered commission rates.

    • They can capture data from disparate data sources to create a single source of truth for any product, location, department, or currency.

    • For dispute resolution, they have a separate issues resolution structure making the process quick. In the country, they can also automate clawbacks, i.e., they recover overpaid commissions automatically.

    b. Gain real-time data analytics

    • Identify trends and spot anomalies by tracking data to any level of granularity right from department level to individual.

    • It can aggregate sales data and generate company-wide reports for leaders with its dashboards.

    • Maintaining and tracking historical data through these platforms is a breeze which is important for auditing and analyzing to create a robust compensation plan.

    • Sales teams can use scenario analysis to view & compare how different plans stack and the payout possibilities that they could achieve.

    c. Enable modeling like scenario planning

    • You can simulate various “what-if” scenarios for forecasting the impact on the compensation plan, finances, etc.

    • Users can instantly review the changes within the compensation plan based on parameters like- commission rates, thresholds, bonus structure, etc.

    d. Enable flexible planning

    • Businesses are constantly transforming with the launch of new products, expanding into new territories, or focusing on initiatives that can easily be incorporated into the plan.

    • They provide the leaders the flexibility to modify plans, tailoring them to local market conditions, customer needs, or team dynamics.

    e. Collaboration abilities

    • Data is collected using APIs, ETL connectors, and built-in integrator to create a single source of truth, ensuring that everyone is working with the same data, and eliminating version control and data discrepancy issues.

    • Role-based visibility ensures that only necessary information is available while sensitive data is protected.

    • Manage compensation and payouts for your sales employees, Intermediary agents, or channel partners all through the same platform.

    modern icm platforms
    Anaplan Incentive Compensation Solution

    f. Automate your compensation workflows-

    • Automate complex compensation calculations and bonus approval with an audit trail to reduce error and dependency on manual labor.

    • Create ad hoc and comprehensive reports automatically with multi-level access.

    • With clear documentation, transparent processes, and easy data access, any dispute can be resolved quickly through its dispute resolution portals.

    g. Seamless connectivity with other applications-

    • Such solutions provide easy data import from various systems, including Salesforce, workday, and other ERP solutions creating a centralized repository.

    • These systems can seamlessly integrate all the necessary data from your HR platforms- employee titles, regions, roles, and responsibilities.

    • They allow for various types of incentive planning, right from compensations to commissions and campaigns.

    Now that you know the features of modern ICM incentive compensation management platforms, might be wondering can a compensation plan be designed from scratch on these platforms. In the next section, we will focus on creating an incentive compensation plan with these platforms.

    Watch the video showcase of our incentive compensation solution’s (built on Anaplan) capabilities- from integration to “what-if analysis”.
    Click here to watch !!

    Creating an Incentive Compensation Management Plan: A Step-by-Step Guide

    Designing an incentive compensation plan might seem like a tall order. Rest assured we are here to guide you through the structured process you will need to take in an ICM platform to create your plan -

    Step 1- Hierarchy Creation

    • Data Integration- Bring in data from various sources- HRM platforms, ERPs, and data from third-party agents into a single platform. These integrations will help create a comprehensive and updated hierarchy.

    • Define Key Hierarchies- First thing first, you’ll need to define the key hierarchies within your incentive compensation platform. This means defining policy matters, employees, channels and sub-channels, line of business (LOB), geographies, branches, etc. It’s a good practice to include both on-role and off-role employees, including intermediary agents and channel partners for an accurate compensation calculation. This structure lays the foundation for creating a plan that can be tailored to specific roles and responsibilities.

    Step 2- Historical Data & Policy Updates

    • Now it’s time to dig into the past. Historical data plays a vital role in the creation of a robust incentive plan. You can configure payouts for this cycle based on the previous year’s performance. Then comes the update of the policy register, which specifies rules and criteria for payouts, aligning it with current sales objectives. Using insights generated from historical data, organizations can set realistic goals, which can motivate employees to perform better than in the previous cycle.

    Step 3- Employee Mapping Process

    • At the beginning of each incentive cycle, data related to a list of all employees are extracted from the HR platforms. The employees are then mapped to create a clear and updated record with information like their names, employee IDs, job titles, departments, and other relevant details. The mapping process is important for creating a fair plan and determining the incentive criteria based on employee statuses, such as resignation date, exit date, joining data, and eligibility.

    Step 4- Incentive Process Definitions-

    • Configuring employee roles- This process begins with the defining “Employee Roles” schemes. This enables assigning to different roles different compensation structures based on their responsibilities and expectations. The framework also checked for the type of product, time-period, channels, and location the employee is assigned to. Each scheme is then evaluated for Minimum Performance Number (MPN), which defines the baseline for qualifying for an incentive; and Active Employee Flag which indicates whether an employee is currently active or not.

    • Dynamic slab definitions- Next you will need to define Dynamic slab definitions, which provide flexibility to adjust the incentive plan later by modifying commission rates, bonus tier, etc. according to changing market conditions.

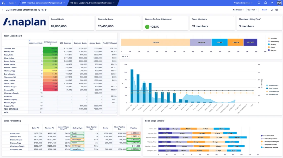
    • Leader dashboard and what-if simulations- A dashboard is created displaying various KPIs, channels, locations, and designations, making the tracking seamless. Additionally, these dashboards provide the capabilities for what-if simulation that helps leader to tweak parameters and assess their impacts in real-time.

    modern icm platforms
    Incentive compensation management Dashboard can showcase insights from various sources & analytics

    Step 5- Campaign Process Definitions

    • Configuring Campaigns- This process involves finalizing the campaign criteria, slabs, and other parameter definitions using specific campaign codes. These codes are assigned to every employee based on their roles, line of business (LOBs), channels, and sub-channels. These codes define what incentive plan is selected for an employee.

    • Collaboration and Approval- For defining and designing campaigns, and approval of the campaign codes, collaborate with vertical heads, as their insights can optimize campaigns that align with business objectives while ensuring their financial feasibility.

    • Performance Tracking and Claim Register- Once the campaigns are live, a performance matrix is generated to identify the top qualifying teams and employees and pinpoint the factors that contributed to their successful outcome. Additionally, based on the campaign performance and qualification, plans can be modified like setting up multiple target levels for tiered incentive-based performance.Implement a claim register, that records all the claims made against policies, which helps measure the effectiveness and performance of these initiatives.
    modern icm platforms
    ICM Platforms

    Conclusion-

    Incentive compensation management platforms, by automating manual processes, offering flexible compensation model and providing valuable analytics, allow companies to design, implement, and track their compensation plans effectively. When used correctly, they can significantly improve employee engagement while at the same time aligning their performance with business goals. Building a strong incentive compensation plan requires not only understanding the organization’s objectives but also using the right technology like an incentive compensation platform to ensure scalability and transparency.

    About Author

    Incentive Compensation Management
    Bhaskar Pathak

    Data Whisperer Data Whisperer

    Listening to the silent stories that data has to tell.

    Generally Talks About

    • Anaplan
    • Data Management
    • EPM

    Related Blog

    Author / Industry Expert
    Aishwarya Saran Aishwarya Saran